Issue #12: Who Actually Decides?
Poll results, simulation data, and the governance question
Last week I asked: which mining pool will be the first to signal for BIP-110?
You answered. Let’s look at what it tells us and then dig into something the BIP-110 debate often forgets.
Ocean, Obviously
Ocean took 76% of the vote. ‘Other’ came second at 10%. Only 2% thought no miner will signal by max activation height.
The prediction makes sense. Ocean was built partly as a response to spam and signalling would be consistent with everything the pool stands for.
It’s worth mentioning here again that it’s in fact the miners connected to the Ocean pool who have to decide whether or not to signal for BIP-110.
The community expects miners at Ocean to go first. So do I. The more revealing signal comes next: who follows, and how quickly.
I covered the cascade dynamics and positioning incentives in previous issues. That game theory still applies. What changes with each passing week is the pressure: the mandatory activation height (block 965,664, ~Sept. 1st 2026) gets closer regardless of what miners do. The window for “early adopter” credit is shrinking.
I’ll be tracking signalling in real time on The Bitcoin Portal. When the first signal appears, you’ll know.
Does BIP-110 Make Bitcoin Better Money?
Every debate about BIP-110: the governance fights, the X battles, the miner positioning, orbits around one question: does this actually improve Bitcoin?
Let’s look at the data.
The Simulation
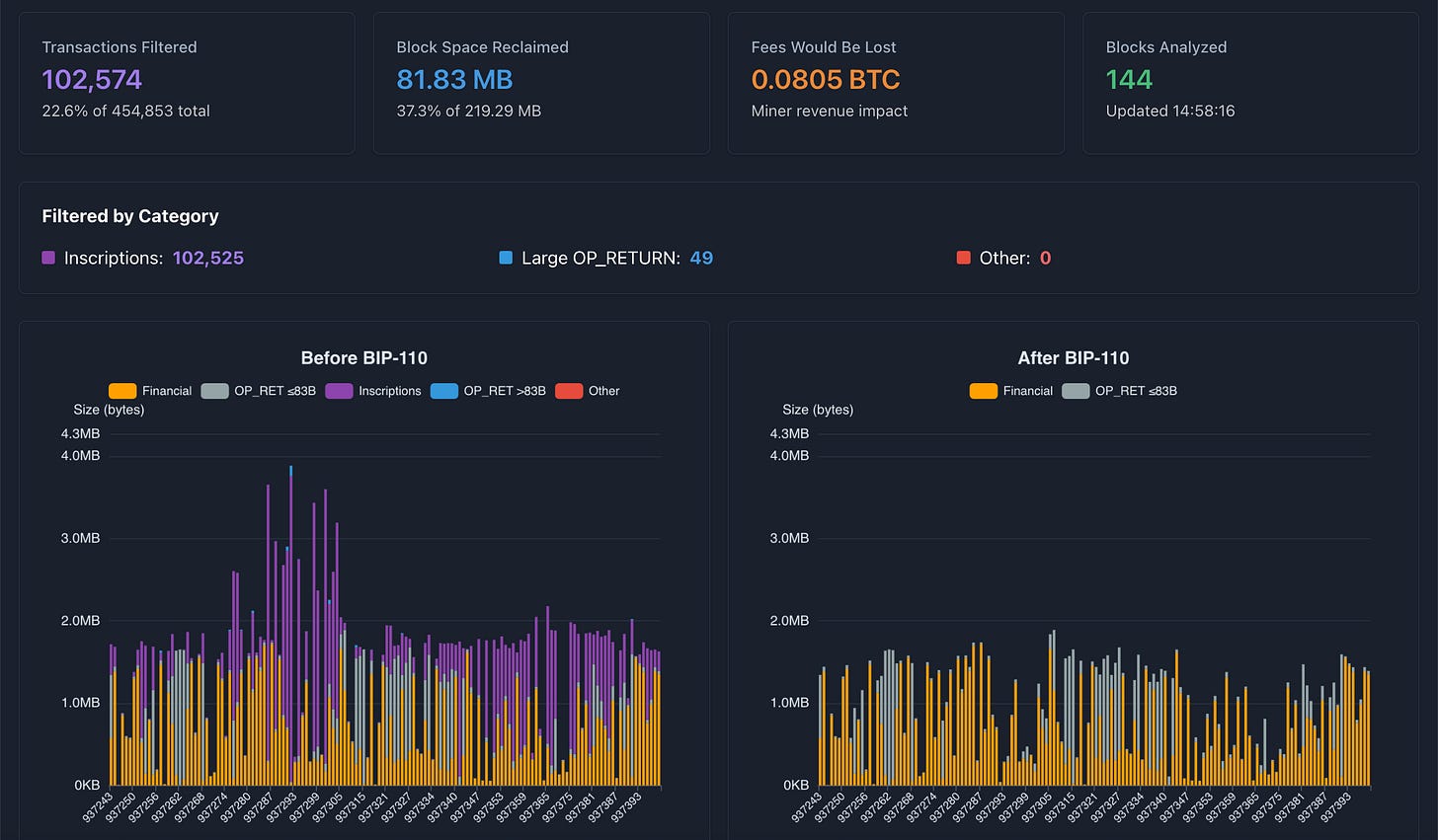
BIP-110 filtering rules are applied against 144 consecutive blocks, covering 400K+ real transactions.
You can explore the full results with latest blocks on The Bitcoin Portal.
37 % of non-financial data filtered (Ordinals inscriptions, large OP_RETURNs)
Miner revenue impact: ~0.1%
BIP-110 catches bulk data storage and embedded files. Nothing else.
What Changes
Bitcoin’s value comes from its digital monetary properties: fixed supply, censorship resistance, predictable rules.
Storing JPEG files on the blockchain contributes to none of these.
Right now, 40% of used block space goes to non-financial data. That’s bandwidth, storage, and node resources consumed by content that adds nothing to Bitcoin’s monetary function, while increasing regulatory exposure (the illegal file problem) and raising the cost of running a node.
BIP-110 reclaims that space. Same Bitcoin, minus the baggage. The simulation confirms it does this efficiently, with no impact on legitimate use.
The data supports a straightforward conclusion: BIP-110 makes Bitcoin more focused on being money. And a more focused Bitcoin is a stronger Bitcoin.
So if BIP-110 is good for the network, the next question is: will it actually succeed?
The Bitcoin Trinity
BIP-110 discussion often focuses on miners. Will they signal? When? Which pool goes first?
But miners are only one part of the picture. Bitcoin’s governance has three distinct roles, each essential, each with clear boundaries. Think of it as a trinity: Three elements that depend on each other, with Bitcoin at the center.
Node Operators: define and enforce consensus rules. They validate every block, every transaction, the entire history. When BIP-110 activates, nodes running compatible software will reject blocks containing spam, regardless of who mined them. Nodes set the rules.
The Market: buyers, sellers, holders, businesses, payment processors. They collectively determine which chain has value. Exchanges provide the infrastructure where price discovery happens, but they reflect market preference, they don’t create it. If participants transact on the BIP-110 chain, that’s where value lives. The market will tend to favor higher-quality money.
Miners: secure the network with hashpower. They execute Bitcoin’s monetary policy through the issuance schedule. They order transactions and build blocks. They generate $billions/year in revenue and deploy a massive infrastructure, but their core governance decision comes down to one thing: Which chain to extend.
All three are essential.
Without miners, no security.
Without the market, no value.
Without nodes, no rules.
Remove any one and Bitcoin stops functioning.
But these roles play out in a specific sequence when a consensus change like BIP-110 activates.
How This Plays Out for BIP-110
During a consensus change, those roles interact in a specific sequence. Understanding that sequence is the key to understanding BIP-110’s odds.
Nodes Set the Rules
Once BIP-110 activates, whether through 55% miner signaling or at September’s mandatory activation height, nodes running BIP-110-compatible software will reject blocks containing filtered transaction types. Large inscriptions, oversized OP_RETURNs are rejected. It doesn’t matter how much hashpower produced the block.
This is where the “miners can just ignore BIP-110” narrative falls apart. A miner can put whatever they want in a block. But if the nodes checking that block consider it invalid, the block doesn’t count. The miner spent real energy and earned nothing.
BIP-110 adoption is already at about 8% of listening nodes. Every additional BIP-110 node strengthens the enforcement layer that all participants operate within.
The Market Determines Value
When BIP-110 activates, the worst-case scenario is that two versions of the blockchain temporarily coexist. One chain follows BIP-110 rules, the other includes everything. Both share the same history up to activation, then diverge.
Which chain has value? That’s not decided by any single exchange CEO. It’s decided by the aggregate behavior of everyone who buys, sells, holds, and transacts in Bitcoin. Businesses choosing which chain to build on. Payment processors deciding which transactions to honor. Holders deciding which coin they consider “real Bitcoin.”
Exchanges reflect this. If market participants transact on the BIP-110 chain, exchanges will list it, provide liquidity for it, and run the nodes that support it. If the BIP-110 chain stalls, exchanges ignore it. They’re essential infrastructure, but reactive, not directive.
This is where the “better money” argument from earlier in this issue connects to governance. If BIP-110 produces a cleaner, more focused monetary network, market participants will have a rational reason to favor it. Not because anyone told them to, but because it’s the better product. The market tends to reward quality over time.






